强智科技教务智能体来了!湖南工业大学的师生有了“AI搭子”
选课太晚?考试时间忘了?
想找人问却不知道找谁?
别担心,现在湖南工业大学的师生们
有了新帮手——
教务智能体!

在教育数字化深入推进的背景下,湖南工业大学携手强智科技精心打造了「教务智能体」,不仅懂业务、会服务,更将AI技术融入师生日常、教务管理全过程,开启智慧教务服务新体验,标志着学校在教务服务智能化道路上迈入新阶段。
懂知识的“话痨”,贴心的“小秘书”
教务小帮手,随问随答不下线
「教务智能体」全面整合学校教务管理各类信息资源,贯通教学计划、规章制度、课程安排、培养方案、业务流程等核心内容,全面覆盖课表查询、成绩查询、学业答疑、考试安排、流程咨询等高频场景需求,实现快速问答、精准匹配,解决“问谁、去哪问”的困扰。


查询成绩
“一问一办”,轻松跑通教务流程
业务直达,教务办理不绕路
「教务智能体」不仅能回答问题,更能一键直达业务办理入口,接入学校教务系统多个核心流程,实现服务从“问得到”到“办得成”的跃升。

「转专业申请」业务直达

从服务小能手,到数据参谋官
看得见的数据,做得准的决策
服务能力方面,「教务智能体」已经做到了“问得清、答得快、用得顺”,并在数据分析层面,逐步释放更高层次的价值,通过数据的持续积累和应用,协助学校对教学运行数据分析,变身为教务管理的“隐形智囊”。
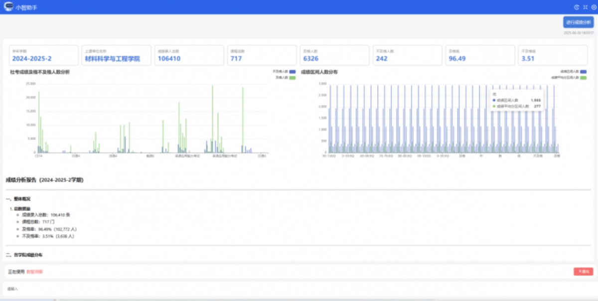
01 看得见的成绩画像
从正常考试、补考到重修,「教务智能体」支持多维度成绩分析。不仅能快速比对学校历年成绩趋势,也能一键查看各类成绩明细,助力精准识别学情波动、挖掘教学改进空间。

成绩分析
02 掌握教学运行节奏感
教学运行节奏稳不稳?调停课情况怎么看……
「教务智能体」提供涵盖课程数量、调停频次、调停原因、单位分布等在内的全量统计维度,帮助教务管理者识别运行瓶颈与治理盲区。

调停课分析
03 优化教学资源供给
每学期开了多少课?课堂是否饱和?老师教学负担怎样……
从课程属性到教学班容量分布,从教师职称到年龄画像,「教务智能体」提供可视化开排课分析,助力优化资源配置与教师安排。

开排课分析
AI助力智慧教务,智能服务无处不在
从“有回应”到“有温度”,从信息服务到辅助决策,「教务智能体」已在多所高校落地应用,未来,强智科技将不断丰富「教务智能体」的“技能树”,把看得见的服务优化、摸得着的体验提升,变成高校智慧教务的“标配”,真正从一个智能助手变成高校管理的“AI顾问”。
免责声明:
① 凡本站注明“稿件来源:中国教育在线”的所有文字、图片和音视频稿件,版权均属本网所有,任何媒体、网站或个人未经本网协议授权不得转载、链接、转贴或以其他方式复制发表。已经本站协议授权的媒体、网站,在下载使用时必须注明“稿件来源:中国教育在线”,违者本站将依法追究责任。
② 本站注明稿件来源为其他媒体的文/图等稿件均为转载稿,本站转载出于非商业性的教育和科研之目的,并不意味着赞同其观点或证实其内容的真实性。如转载稿涉及版权等问题,请作者在两周内速来电或来函联系。




中国教育在线
